会议时间:2023年9月11日—14日,11日报到,12日—13日会场报告,14日典型项目参观
会议酒店:上海白金汉爵大酒店
会议酒店地址:上海市闵行区沪闵路1577号
会议联系人:金晟 18622273726 (微信同号)
会议主办协办技术报告咨询:王领全 13752275003 (微信同号)
组织机构
主办单位:
《中国给水排水》杂志社有限公司
苏伊士环境科技(北京)有限公司
上海复洁环保科技股份有限公司
上海中耀环保实业有限公司
湖南鼎玖能源环境科技股份有限公司
中国市政工程华北设计研究总院有限公司
协办单位:
天津创业环保集团股份有限公司
天津锐创环保集团有限公司
山东金孚环境工程有限公司
上海沃太克斯环保科技有限公司
普拉克环保系统(北京)有限公司
杰瑞环保科技有限公司
江苏矿源环保科技有限公司
南通爱可普环保设备有限公司
上海仁创环境科技有限公司
上海深城环保设备工程有限公司
苏州美泓环保科技有限公司
江苏康泰环保股份有限公司
德国施维英公司
威立雅水务工程(北京)有限公司
山东福航新能源环保股份有限公司
河南艾尔旺新能源环境股份有限公司
美国SDMC技术公司
国家污泥处理处置产业技术创新战略联盟
中国给水排水品牌委员会
《亚洲环保》 媒体平台
济南浦华会展服务有限公司
中国水业网(www.water8848.com)
中国石油大学(华东)化学化工学院
支持单位:
上海浦东水务(集团)有限公司
国际水协污泥专家委员会
中华环保联合会生态环境领军班
《给水排水》杂志
《环境卫生工程》杂志
上海城投水务(集团)有限公司
上海城投污水处理有限公司
苏州耕耘无忧物联科技有限公司
广州中洲环保科技有限公司
上海大张过滤设备有限公司
江苏中鼎环境工程股份有限公司
徐州晟源环境科技有限公司
北京清源华建环境科技有限公司
江苏天舒电器有限公司
江苏斯道德环境技术有限公司
青岛欧仁环境科技有限公司
潍坊萨伯特精密转动设备有限公司
河北双佳泵业有限公司
中大贝莱特压滤机有限公司
北京盛新环保科技有限公司
上海富产机械科技有限公司
江苏德恒环境工程有限公司
上海凌逍环保科技有限公司
广州市净水有限公司
长江生态环保集团有限公司
长江清源节能环保有限公司
机械科学研究总院环保技术与装备研究所
机科发展科技股份有限公司
北京市市政工程设计研究总院有限公司
杭州市城乡建设设计院股份有限公司
三峡集团长江生态环境工程研究中心
上海市政工程设计研究总院(集团)有限公司
中国市政工程中南设计研究总院有限公司
中国市政工程西南设计研究总院有限公司
中国市政工程西北设计研究总院有限公司
上海市城市建设设计研究总院(集团)有限公司
中国电建集团华东勘测设计研究院有限公司
中国城市建设研究院有限公司
污泥安全处置与资源化技术国家工程实验室
中城院(北京)环境科技有限公司
中国给水排水战略联盟
中国污泥处理处置战略联盟
天津凯英科技发展股份有限公司
中国标准化研究院环保产业室
南京市城市建设投资控股(集团)有限责任公司
中石化石油工程建设有限公司
中国光大水务有限公司
全国危险废物处理处置和资源化利用标准化工作组
广州水务协会
中广核加速器研究院
浙江省工业环保设计研究院有限公司
同济大学环境科学与工程学院、清华大学环境学院、哈尔滨工业大学环境学院、天津大学环境科学与工程学院、中国科学院大学、东北大学、中国科学院地理科学与资源研究所、江南大学、中国科学院成都生物研究所、浙江大学环境污染防治研究所、浙江大学环资学院固废研究中心、华南理工大学环境科学与工程学院、中国计量大学机电工程学院、上海大学环境与化学工程学院、浙江工业大学土木工程学院、广州大学环境科学与工程学院、吉林建筑大学、东南大学、重庆大学、太原理工大学环境科学与工程学院、上海理工大学环境科学与工程系、华中科技大学、台灣陽明交通大學環境科技及智慧系統研究中心、中国石油大学(北京)克拉玛依校区工学院、北京林业大学环境科学与工程学院、沈阳建筑大学辽河流域水污染防治研究院、华东理工大学、湖南大学环境科学与工程学院 等。
战略合作微信平台
高浓度难降解废水的处理是目前国内外环保领域公认的难题,涉及石化、煤化工、精细化工、冶金、焦化、造纸、印染、电镀、有色、制药、垃圾渗滤液等多个行业。国家、地方在相关领域陆续出台了一系列围绕高浓度难降解行业废水处理的指导性政策、导则、规范、科技专项指南及产业发展规划。
高浓度难降解工业废水处理大会旨在促进工业废水处理领域的技术创新和经验交流,探讨高浓度难降解工业废水处理的最新进展和未来发展趋势,推动工业废水治理技术的升级与转型。本次会议将邀请国内外工业废水处理领域的专家学者、企业代表和政府部门相关负责人参加,共同探讨高浓度难降解工业废水处理的技术难点和解决方案,促进工业废水治理技术的创新与发展,为实现绿色可持续发展做出积极贡献。
报告日程
2023年9月12日和13日早上7:40至下午18:30会场报告交流
会场:上海白金汉爵大酒店 二楼288厅(播放PPT的屏幕比例为 16:9的宽屏
2023年9月12日上午
7:40—8:30
与会代表进入会场:交流对接,共创,共生,共赢
8:30—8:40领导致辞
8:40—12:00
主持人:
汪晓军 俄罗斯自然科学院外籍院士 华南理工大学 环境与能源学院 教授 博士研究生导师
8:40—9:05 (20分钟报告+5分钟问答)
报告题目:厌氧氨氧化脱除老龄垃圾渗滤液中的氨氮
报告人:汪晓军 俄罗斯自然科学院外籍院士 华南理工大学 环境与能源学院 教授 博士研究生导师
9:05—9:30(20分钟报告+5分钟问答)
报告题目:垃圾渗滤液处理典型工艺与应用
报告人:中国市政工程华北设计研究总院有限公司 李成江 顾问总工
9:30—9:55(20分钟报告+5分钟问答)
报告题目:废水处理A-OHO工艺:循环驱动的多组分自净化强化协同原理
报告人:华南理工大学环境科学与工程学院 副院长 环境科学研究所所长 韦朝海 教授 博导
9:55—10:20(20分钟报告+5分钟问答)
报告题目:《生活垃圾填埋场封场渗滤液处理技术探讨》
报告人:杜昱 原中国市政工程华北设计研究院教授级高级工程师 渗滤液处理领域资深专家
10:20—10:45(20分钟报告+5分钟问答)
报告题目:LAT低温常压蒸发技术——实现焦化蒸氨废水 “无膜工艺零排放”
报告人:陈业钢 上海东硕环保科技股份有限公司 董事长
10:45—11:10(20分钟报告+5分钟问答)
报告题目:新型非膜法垃圾渗滤液高效脱氮处理技术及应用
报告人:吴伟祥 博士 教授 博导 现担任浙江大学环境污染防治研究所所长 浙江大学环资学院固废研究中心主任
11:10—11:35(20分钟报告+5分钟问答)
报告题目:城市固体废物组合的滴流床处理渗滤液技术
报告人:同济大学 赵由才 二级教授/博导
11:35—12:00(20分钟报告+5分钟问答)
报告题目:基于垂直折流式生物反应器(VBBR)的低碳高效脱氮技术
报告人:上海师范大学 张永明 教授
12:00—13:25
午餐(上海白金汉爵大酒店 自助餐)
2023年9月12日下午
13:25—19:00
主持人:
1、张炜铭 ,南京大学环境学院 教授/博导,污染控制与资源化研究国家重点实验室 副主任,国家环境环保有机化工废水处理与资源化工程技术中心 主任;
2、程忠红 苏伊士亚洲 技术推广经理
13:25—13:55(25分钟报告+5分钟问答)
报告题目:从非洲水处理市场分析中非环境合作前景
报告人:李风亭 同济大学环境科学与工程学院 联合国环境规划署同济环境与可持续发展学院 教授 非洲科学院院士
13:55—14:20(20分钟报告+5分钟问答)
报告题目:高浓度有机化工废水处理与资源化新技术及应用实践
报告人:张炜铭 南京大学环境学院 教授/博导
14:20—14:45(20分钟报告+5分钟问答)
报告题目:面向减排降耗的水体氟污染治理关键技术及应用实践
报告人:张炜铭 南京大学环境学院 教授/博导
14:45—15:10(20分钟报告+5分钟问答)
报告题目:城市污泥厌氧发酵产酸强化污水脱氮除磷技术及应用
报告人:江南大学环境与土木工程学院 刘宏波 教授/博导
15:10—15:35(20分钟报告+5分钟问答)
报告题目:高标准下市政污水中难降解COD的去除技术
报告人:程忠红 苏伊士亚洲 技术推广经理
15:35—16:00(20分钟报告+5分钟问答)
报告题目:垃圾渗滤液红菌脱氮技术开发及长期稳定运行
报告人:北京城市排水集团有限责任公司研发中心 郑冰玉 博士
16:00—16:25(20分钟报告+5分钟问答)
报告题目:改良型Fenton深度处理及其耦合技术在难降解工业废水深度中的应用
报告人:山东省资源环境建设集团有限公司 洪卫 总经理/高级工程师
16:25—16:50(20分钟报告+5分钟问答)
报告题目:生活垃圾转运站渗滤液处理痛点及对策
报告人:杭州市城乡建设设计院 王英达 副院长/正高级工程师
16:50—17:15(20分钟报告+5分钟问答)
报告题目:老龄渗滤液强化处理腐植酸矿化特征
报告人:中国环境科学研究院 何小松 研究员
17:15—17:40(20分钟报告+5分钟问答)
报告题目:垃圾渗滤液中氨氮的电化学辅助处理与回收技术
报告人:重庆大学环境与生态学院 丁文川 教授 博士生导师
17:40—18:05(20分钟报告+5分钟问答)
报告题目:低碳触媒氧化之难降解废水处理技术介绍
报告人:周珊珊 台灣陽明交通大學環境科技及智慧系統 研究中心 執行長
18:40—19:00
抽奖奖品【华为笔记本电脑等】由《中国给水排水》杂志社有限公司等单位赞助提供;诚挚征集奖品赞助单位,联系人:王领全 13752275003)
19:00—20:00 晚餐(上海白金汉爵大酒店 自助餐)
2023年9月13日上午
主持人:
1、上海化学工业区中法水务发展有限公司 周珉 水研究中心主任;
2、秦英杰 天津大学 教授、博士生导师
7:50—8:40(40分钟报告+5分钟问答)
报告题目:《高效节能气态膜过程用于沼液等污水中的氨氮脱除/回收》
报告人:秦英杰 天津大学 教授 博士生导师
8:40—9:05(20分钟报告+5分钟问答)
报告题目:Anammox-DAMO耦合工艺强化垃圾焚烧渗沥液厌氧出水的脱氮研究
报告人:北京林业大学环境学院 孙德智 教授
9:05—9:30(20分钟报告+5分钟问答)
报告题目:餐厨垃圾厌氧消化沼液资源化利用及工艺开发思考
报告人:常红晨 南京市城市建设投资控股(集团)有限责任公司副总工程师 正高级工程师
9:30—9:55(20分钟报告+5分钟问答)
报告题目:垃圾渗滤液中高浓度含氮废水的处理理论及实践
报告人:上海师范大学 张永明 教授
9:55—10:20(20分钟报告+5分钟问答)
报告题目:异养硝化-好氧反硝化功能菌群强化晚期垃圾渗滤液高效脱氮机制及调控策略
报告人:宋建阳 博士 副教授 南阳理工学院给排水科学与工程专业教研室主任 专业负责人
10:20—10:45(20分钟报告+5分钟问答)
报告题目:百年活性污泥法未来发展的思考
报告人:上海化学工业区中法水务发展有限公司 周珉 水研究中心主任
10:45—11:10(20分钟报告+5分钟问答)
报告题目:化工業含氟及硝酸盐氮廢水前處理及脫硝系統
报告人:台灣陽明交通大學環境科技及智慧系統 研究中心 陳國源 博士
11:10—11:35(20分钟报告+5分钟问答)
报告题目:高盐废水/钠基废盐制纯碱或小苏打新技术及应用
报告人:张洋, 博士,研究员,中国科学院特聘研究岗位入选者
11:35—12:00(20分钟报告+5分钟问答)
报告题目:酱香型白酒废水处理技术探讨
报告人:浙江省工业环保设计研究院有限公司 宋晓光 副院长/副总经理 高工
12:00—13:25 午餐 (上海白金汉爵大酒店自助餐)
2023年9月13日下午
主持人:
1、张益,教授级高工 上海腾韶环境科技有限公司总裁 上海环联生态科技有限公司董事长
2、中广核加速器研究院常务副院长 何仕均 博士
13:25—13:55(20分钟报告+5分钟问答)
报告题目:厨余垃圾处理工艺选择与实施建议
报告题目:垃圾渗滤液处理关键技术与实施建议
报告人:张益,教授级高工 上海腾韶环境科技有限公司总裁 上海环联生态科技有限公司董事长
13:55—14:20(20分钟报告+5分钟问答)
报告题目:零排放装配式厕所系统及应用
报告人:刘建伟 北京建筑大学 环境与能源工程学院 教授
14:20—14:45(20分钟报告+5分钟问答)
报告题目:高浓度难降解有机废水处理的技术选择
报告人:李光明 同济大学环境科学与工程学院教授 博士研究生指导教师
14:45—15:10(20分钟报告+5分钟问答)
报告题目:电离辐射技术处理污泥和餐厨发酵液
报告人:中广核加速器研究院常务副院长 何仕均 博士
15:10—15:35(20分钟报告+5分钟问答)
报告题目:填埋场“三位一体”复合防渗系统关键技术研究
报告人: 广东省建筑设计研究院有限公司 李治威 副所长 正高级工程师
15:35—16:00(20分钟报告+5分钟问答)
报告题目:垃圾渗滤液催化氧化处理技术研究
报告人:蒋宝军 吉林建筑大学给排水科学与工程教研室教师 博士后 副教授 留美访问学者
16:00—16:25(20分钟报告+5分钟问答)
报告题目:AFSR侧流污泥减量化技术研发及工程实践
报告人:韩小清 毕业于北京建筑工程学院 现任晓清环保科技股份有限公司董事长
16:25—16:50(20分钟报告+5分钟问答)
报告题目: 人造黑土地卫生系统–从厕所源头儿减少污泥
报告人:深圳市绿水青山环境有限公司 陈向阳 经理
16:50—17:15(20分钟报告+5分钟问答)
报告题目:膜泥耦合工艺在市政污水提标扩容中的应用
报告人:青岛欧仁环境科技有限公司 周磊 研发总监
17:15—17:40(20分钟报告+5分钟问答)
题目:装配式污水厂(改良多级AO-NMBR)设计介绍及生物(活性)焦吸附再生装置
报告人:天津机科环保科技有限公司 李菲 技术部经理
17:40—18:05(20分钟报告+5分钟问答)
报告题目:氮化碳形貌调控及其去除抗生素的研究
报告人: 刘智峰,博士,教授,博士生导师,任湖南大学环境科学与工程学院教授,湖南大学环境保护研究所副所长
18:05—18:30(20分钟报告+5分钟问答)
专家报告
18:30—19:00
抽奖(奖品【华为 笔记本电脑等】由《中国给水排水》杂志社有限公司等单位赞助提供;诚挚征集奖品赞助单位,联系人:王领全 13752275003)
19:00—20:00 晚餐(上海白金汉爵大酒店 自助餐)
2023年9月14日(会议最后一天)
早7:30从上海白金汉爵大酒店 出发,计划参观污泥处理处置典型工程
参观项目四选一:
1、上海浦东新区污水厂污泥处理处置工程;
2、上海城投污水处理有限公司虹桥污水处理厂污泥脱水干化项目简介;
3、上海枫亭水质净化有限公司“高压带机+低温干化”污泥深度脱水项目简介。参观结束返回大酒店,中午用餐后结束。
中国给水排水2023-2024年大会技术报告申请
欢迎来自各部委行业管理单位、大高校、科研机构、设计院所、工程总承包(EPC)公司、水务集团、水务(排水)管理、污泥处理处置及资源化利用、工业(园区)污泥处理处置、固废处理及资源化利用、垃圾渗滤液处理、污水处理厂、水环境综合治理、黑臭水体治理、工业企业的水处理技术/管理专家等申请发言,作与会议主题相关的优秀报告。
(王领全 13752275003 主办、协办、报告等)
企业赞助方案
1、联合主办单位(赞助费15万元)
2、协办单位 (赞助费6万元)
3、大会上发言(报告15分钟+5分钟问答)/发表文章2~3篇/2个参会代表,发放资料,现场易拉宝1个,论文集前彩插广告1P等共计3万元。
4、会场外集中展示区展示桌(3万元/个,含2人参会名额)。
5、其他赞助方式(如礼品、晚宴、抽奖奖品等),按实际发生金额支付。
6、会议论文集广告(前彩色插页):8 000元/页。
7、政府部门、水务集团、设计院(集团)本单位团体 30人以上的,前30人按照2 000元/人,超过30人的会议代表超过部分免费,即同一单位只收前30人会议费,但需提前回执到《中国给水排水》杂志社并审核通过。
有意协办或在会上进行交流、宣传的水务企业、工程公司、设备厂家等可与编辑部联系。
联系人:王领全,电话:022-27835639、13752275003。
会议酒店:上海白金汉爵大酒店 (上海市闵行区沪闵路1577号)
豪华双床房、豪华大床房均为 RMB 580元/天
(双人入住含双早,单人入住含单早)
普通双床房、普通大床房均为 RMB 480元/天
(双人入住含双早,单人入住含单早)
预定酒店代表请联系:金晟,18622273726
将入住酒店首晚房费汇至:
金晟 6217 9002 0000 4602 885 中国银行天津分行
汇款时请注明入住参会代表姓名及单位名称。
参会和会务费
普通参会人员(设计院、水务公司、政府部门)为2300元/人(含会务、资料、场地、用餐、参观考察等费用),2023年7月18日前返回参会回执并汇款的普通参会人员为2000元/人;设备工程技术企业参会人员为2900元/人,2023年7月18日前返回参会回执并汇款的设备厂家参会人员为2600元/人。
注:需要现场或者提前领到发票的参会代表,请提前将会务费汇款到杂志社。会议费现场只能收现金,不能刷卡。
收款单位:《中国给水排水》杂志社有限公司;
开户行:建行天津河西支行;
账号:1200 1635 4000 5251 9625。
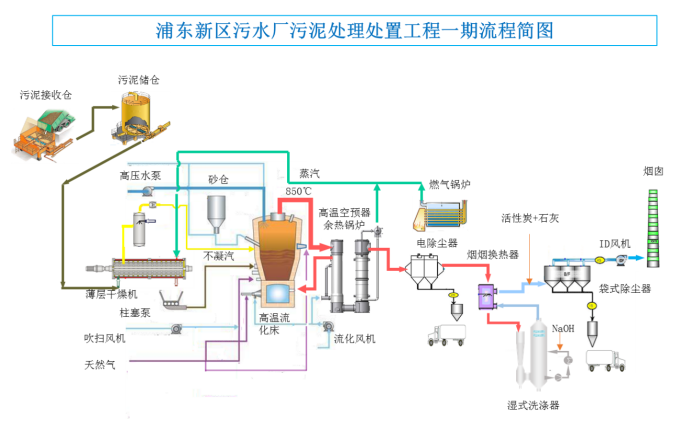
大会参观项目之一:上海浦东新区污水厂污泥处理处置工程
项目地址:上海浦东新区,海滨污水处理厂北侧,建筑面积约2.8万平方米
服务范围:浦东新区南片,包括海滨污水厂和临港污水厂
设计焚烧能力:800吨/天,峰值处理能力1040吨/天
主要工艺:污泥接受+干化+焚烧+烟气处理系统,设置两条并列处理线
烟气排放标准:执行GB18485-2014《生活垃圾焚烧污染物排放标准》
污泥干化:薄层干化
焚烧工艺:苏伊士Thermylis鼓泡式高温流化床焚烧炉,
烟气处理:静电除尘-湿式洗涤-布袋除尘
2020年12月31日A线点火,2021年5月5日进泥调试,2021年6月31日通过竣工验收,2021年7月1日正式投产
一期工程采用当代主流的污泥焚烧先进技术:苏伊士公司的高温(风箱)流化床工艺THERMYLIS,通过空气高温预热(600℃以上)回收污泥焚烧产生的热量,适用于焚烧低干度污泥,在污泥送入焚烧炉之前先对污泥进行初步干化,将污泥的含水率从80%降至65%左右(半干化),再进行焚烧,焚烧产生的热量除预热空气提高焚烧炉热效率外,剩余可回收的热量用于污泥半干化,这样可以将需要补充的外部热量降至最低,使运行成本最节省。本工程的工艺路线用流程简图示意如下,其中烟气处理系统将采用干法-湿法联合的工艺,并在排放前通过烟-烟换热装置提高烟气排放温度以实现无白烟排放。

采用THERMYLIS半干化-高温流化床焚烧工艺的主要技术优势如下:
(1)污泥仅需要低干度半干化,不需返混,无任何粉尘问题,杜绝了高干度干化的任何安全风险;
(2)利用薄层干燥机进行污泥的低干度干化,高效、节能、简洁,有利于节约投资和运行成本;
(3)低干度干化时干燥机的磨损不明显,可降低维护成本,保证设备的有效生产时间;
(4)半干污泥能够采用泵和管道封闭输送,无粉尘问题,无臭味问题,能够保证安全、清洁的操作环境,并且输送系统稳定可靠,运行保证率高;
(5)全部污泥半干化后保持热态入炉,能够降低热损、提高系统的热效率;同质的污泥通过多点均匀分配方式入炉,保证焚烧炉稳定运行、污泥完全燃烧;
(6)污泥在低干度状态下焚烧,无安全问题,由于燃烧温度较低,不易产生炉渣,并且从源头上控制热力型氮氧化物的产生,有利于低氮排放;
(7)空气预热温度能够宽域调节,提高焚烧炉的适用范围,入炉干度、空气预热温度、燃气助燃均可作为炉温的调节手段,可以快速灵活的适应污泥性质变化;
(8)流化床底部区域进料、“水滴”型焚烧炉保证污泥燃烧完全,流化床内无短流,停留时间充分,燃烧完全,保证清洁焚烧,并杜绝燃烧延后的安全风险。
组委会联系方式
王领全 13752275003(主办、协办、技术报告申请等)
金晟(发言 展位 发票和预订房等)18622273726
于菁琳(会计)138 2116 5596
孙磊(广告、展示等)137 0211 3519
任莹莹(投稿等)151 2236 0102
丁彩娟(投稿等)13502042821
刘贵春(投稿等)137 5214 4199
沈靖怡(投稿、PPT等) 13114952784
魏天航 (PPT)18222656698
文凯(发资料等)138 2135 7475
电话:022-27835639 27835592 13752275003
E-mail:745105304@qq.com;cnwater@vip.163.com
传真:022-27835592
邮编:300070
地址:天津市和平区新兴路52号都市花园大厦21层
参会回执(复印有效)
请参会人员认真填写回执后,传真和E-mail传回,以便提前安排住宿。
传真:022-27835592 E-mail:wanglingquan88@163.com; cnwater@vip.163.com

注:各代表需开具哪种类型发票就填写哪种,如需开具增值税专用发票及普通发票,需四项信息填写完整。



