近年来,在国家环保政策的大背景之下,污泥的处理处置问题显得尤为突出。污泥怎样处理更加合理化,已经成为污水处理厂以及从事污泥处理处置的环保企业亟需解决的问题。
污泥造粒干化技术,是近年污泥处理处置的新技术,具有操作方便、低碳环保、能耗低、成本低等特点。广泛应用于染料、医药、石化、市政等领域的污泥处理。
做为一家老牌特种干燥设备制造企业,靖江鑫盛环保科技有限责任公司在1993年成立之初就拥有盘式干燥机自动化生产线。2018年生产的污泥颗粒热解煅烧炉,完成了自原始污泥到陶瓷颗粒一整套的高节能、低磨损、短工艺、无故障的技术巅峰之作。
近日,在上海召开的2021年中国城镇污泥处理处置技术与应用高级研讨会上,靖江鑫盛环保总经理张元才分享了《再谈污泥造粒干化~17年见闻~40年基础》的报告,他首先从传热传质两个方面介绍了污泥干燥的本质,进而介绍了污泥干燥的方法,着重阐述了造粒干化的目的及技术优势。
鑫盛环保:17年见闻,40年基础|再谈污泥造粒干化
靖江鑫盛环保、鑫盛特种干燥设备厂、 张元才
本文看点
• 干燥本质,传热传质
• 维护成本,不可小觑
• 污泥干燥,百花齐放
• 行业环境、水深似海
• 造粒目的,节能减损
• 存量污泥,异物分选
1、干燥本质,传热传质
(1)总热能消耗
干燥过程的热能消耗可分为传质耗能Qc及蒸发耗能Qw2个方面:
总热能消耗Qm=传质耗能Qc+蒸发耗能Qw
(2)蒸发耗能
水蒸发耗能在某个特定工况环境下是定值:
Qw=蒸发潜热(595kcal/kg·t℃)+蒸发显热(0.46kcal/kg·t℃)

自由表面水,方能蒸发
(3)传质耗能
传质:水分从物体内部迁移到外表面形成自由水的运动过程。
传质耗能Qc=Fr·R(迁移阻力和迁移路径的乘积)=动能(热能转变)
降低传质耗能的方法:
增加表面自由水的几率:重复更新蒸发表面;
降低传质阻力:物体膨化、疏松;
减少传质厚度:薄膜、薄层、小颗粒蒸发。
2、维护成本,不可小觑
机械运动的终结点=电动机功率=机械传动动能
电动机功率=摩擦力+阻力+扭矩
摩擦力=使用寿命(当摩擦中有泥砂,摩擦力决定了设备使用寿命)=维修几率(导致焊缝缺陷的暴露,体现在维护成本和年生产率)
阻力+扭矩=机件的损坏几率(同样体现维修几率)
微小的电机功率=更低的维护成本
造粒干燥的主机电机≤4kw,~1kwh/t湿污泥
3、污泥干燥,百花齐放
污泥含水率40%出厂,劳民伤财。因此,污泥的集中处置,是必然趋势。政府导向,决定了技术的迎合性。
协同处置:做为污泥处置的最佳方案,是最省钱的处置方法。
陶粒化工艺,一种污泥资源化处置方案,适应中、大型污泥处置项目。
对流换热干燥技术:沸腾床干燥、滚筒(回转窑)干燥、三层滚筒干燥、喷雾干燥、闪蒸干燥(喷动床干燥)、强力气流干燥、面条机带式干燥(低温热泵)。
间接换热干燥技术:桨叶干燥、卧式圆盘、造粒干燥(重复造粒+立式圆盘干燥)、薄层干燥、珍珠工艺(干粉混合造粒+立式圆盘干燥)、螺旋干燥、耙式干燥、管束干燥、管束滚筒干燥(管束干燥、管束滚筒干燥仅对无粘性、不结垢的物料适用,因此,污泥应用领域受限)。
4、行业环境、水深似海
薄层干化:重点在薄字上做文章,薄层允许间隙:5~10mm。如果失去薄的理念,一切将没有意义。要求薄层干化运动耙齿与内筒壁间隙要均匀和小。
薄层干化,类似于完成一张春卷皮,仅需9秒钟:

1.软黏面团在平锅擦过,形成薄薄的面皮黏贴在平锅表面,瞬间薄片层表面水汽化;2.刀铲;3.手取;4.翻面和移除。

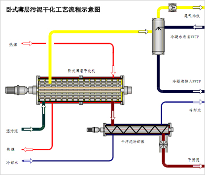
薄层干燥机工艺流程

薄层干化:薄层允许间隙为5~10mm

卧式圆盘:粘滞区,搅拌运动

低温干化:静态干燥,传质能耗>99%
因腐蚀性,所有过流传热设备都应采用不锈钢,热传份系数极小(≈12W/(m•℃)),是碳钢的1/3,铜的1/33) ,热泵依赖的小温差换热工况根本达不到节能的效果。

用蒸汽、热水、低温空气给物料干燥供热
5、造粒目的,节能减损
使内含水全部变成表面水,实现蒸发比表面积最大化、干燥动力最大化的更高境界,热能消耗是同类设备的60%~70%。
污泥造粒干化技术的优势:
设备接近零磨损:造粒干燥动力消耗1kwh/t污泥,设备使用寿命长。
适应任何工况:干燥前含水率90%~40%,出品含水率70%~3%。
高效无故障:安全、环保、减少腐蚀,为稳定化、无故障、高效率运行创造条件。
自动剔除异物:自动分拣被干燥物料的硬异物,软异物能够顺利通过,实现全自动化运行。
造粒干燥的技术的背景
2005年上海慕尼黑国际环博会,听取了各国污泥干化技术的介绍。
比选结果:比利时-希格斯“珍珠工艺”——涂布机~干泥为核、湿泥为面。把表面水变成内含水,减少传质过程,降低了传质能量消耗。粉尘爆炸的危险!
智慧来源:低温干化技术——1996年昆明昆钢集团 高岭土挤条干燥(低温干化)项目的调试过程的启发。



处置能力:100t/d
含水率:80%干燥到40%
耗蒸汽:3.3t/h(786kg/t)
汽水比:1.18
造粒主机电流:3.2A(1kwh/t)
6、存量污泥,异物分选
造粒干燥,因有异物分选机构而安然无忧!

江苏省高新技术企业
靖江市鑫盛环保科技有限责任公司
靖江市鑫盛特种干燥设备厂
专注干燥技术研究和实战近40年
致力于污泥造粒干化17年
36项干燥技术的发明和创造
2项国际专利覆盖36个国家和地区
8项发明专利和众多专利专有技术
机械部95星火计划
环保部科技进步3等奖
科技部高新技术创新基金

网址:www.dryer.cn
邮箱:info@dryer.cn
免费热线:400 118 9288
技术咨询:15252624000
视频:进入www.youku.com
搜索“污泥干化 鑫盛环保”可以点击观看。



